Welcome to Esper. To help you get started, you should have been provided with a tenant and a device. A tenant allows you to manage your device from the console, letting you access features, track data, and set up capabilities from the comfort of anywhere with a network connection.
Let’s dive in and explore how Esper works.
Section Breakdown
Each section functions a little differently, but they all help you manage devices. You may use some, all, or just a few of these features in your day-to-day. In this section, we’ll briefly explain them.
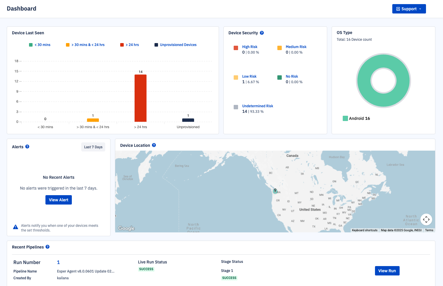
Dashboard
After you provision your first device, you’ll see data about it here.
Provisioning Methods
When you provision a device, you add it to the tenant. The provisioning methods screen provides users with the directions and materials needed to provision devices.
Devices & Groups
After provisioning, devices will appear here. Click on a device to see more information about it. You can also apply actions to devices from this menu or create groups to organize devices.
Blueprints Manager
Blueprints are a set of configurations that can be applied to any number of devices. They control the desired state of the device, ensuring device settings are compliant with their use case.
Content Management
Upload files here to transfer to devices. You can also transfer files to certain device types using a blueprint.
Apps
Upload applications or manage applications from their respective app stores.
Activity Feed
See a holistic view of device actions.
Alerts
Set alerts when a device's battery drops below a certain level, or for Bluetooth or network issues.
Geofence
Add a virtual fence to your devices.
Pipelines
Deploy app updates and more iteratively with pipeline runs.
Reports
Retrieve data about your devices.
Esper Software Updates
See the latest release information and control when your devices are updated with Esper software.
API Key Management
Create and manage API keys for advanced workflow management.
Now that you’re familiar with the console, let’s go over how to get started with device management in the Esper console.